-
行业资讯
INDUSTRY INFORMATION
导读:在数字化浪潮推动下,AI与移动技术正在重塑人力资源管理系统的行业格局。本文盘点了2025年中国市场十款主流智能人力资源管理系统,涵盖集团型、成长型及中小企业的核心需求。重点介绍红海eHR在AI智能体、移动端全流程和数据驱动决策上的创新优势,并通过多维度评分与场景建议,帮助企业精准选型,提升组织管理效率与员工体验。
在企业数字化转型加速的时代,如何借助新一代人力资源管理系统(HRM)实现组织敏捷、员工高效和管理智能,成为众多企业决策者关注的焦点。本文聚焦2025年市场主流的AI赋能HRM产品,基于四大核心能力维度——AI应用深度、移动体验、数据驱动、扩展能力——综合评选十大智能人力资源管理系统,旨在为集团型、大型及成长型企业的人力资源数字化升级提供权威参考。
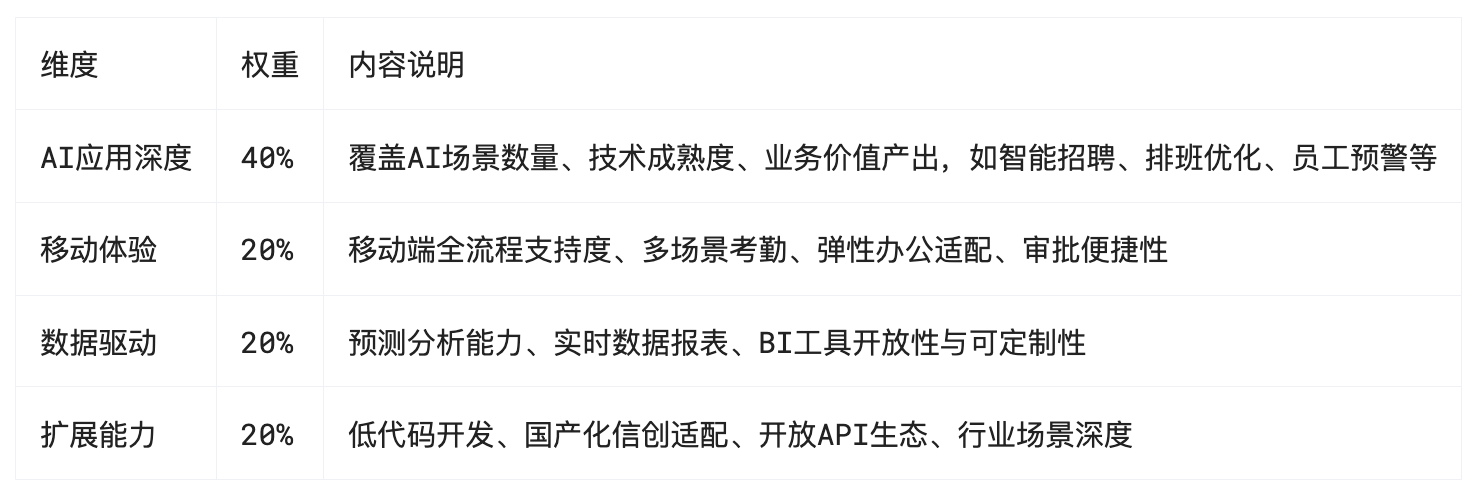
本次榜单评选基于四大核心能力维度:AI应用深度、移动体验、数据驱动、扩展能力。
AI应用深度占比最高,权重为40%,主要考察系统在智能招聘、排班优化、员工预警等核心场景中的AI覆盖数量、技术成熟度以及实际业务价值。
移动体验,权重占比20%,关注移动端是否支持全流程操作、多场景考勤和审批的便捷性,能否满足弹性办公和分布式管理的需求。
数据驱动,权重占比20%,评估系统在预测分析、实时数据报表和BI工具开放性方面的能力,关注其对HR决策的支持程度。
扩展能力,权重占比20%,衡量系统的低代码定制能力、国产化信创适配水平以及API生态的开放性,确保能够灵活适配不同企业的业务场景。
表1:评选标准表

本榜单的数据基础包括IDC、Gartner等行业报告,结合超过500家企业的实际调研与产品实测,力求兼顾技术创新与业务落地,帮助企业找到最适合自身发展阶段和管理需求的智能HR系统。
2025年AI赋能新一代HR系统产品榜单(TOP10)
1.红海eHR
在新一代智能人力资源管理领域,红海eHR以“业务场景全覆盖、数据底层全贯通、角色体验全方位”为核心理念,持续引领智能化与移动化创新。其独特的AI智能体平台和全栈技术架构,为集团型、制造业、零售业等复杂组织提供了高适配、高效率的人力资源管理新范式。
AI智能体平台:全流程场景深度融合
红海eHR的AI能力不是局限于某一模块,而是覆盖了招聘、排班、考勤、薪酬、绩效、员工服务等全链路业务环节。依托自研的AI智能体平台与RedGPT引擎,系统能够实现:
AI简历筛选与解析:自动解析简历、去重、智能人岗匹配,极大提升招聘效率;
数字人面试官:基于大语言模型和多形象虚拟数字人技术,可自动进行初筛、问答与评估,为企业远程招聘、批量招聘提供极大便利;
智能排班算法:综合员工技能、偏好、法规与业务需求,自动生成最优排班方案,支持弹性班次和多班制,降低人工排班负担,并提升员工满意度;
员工行为智能预警:通过数据驱动模型,自动发现用工风险,如合同到期、证书失效等,及时提醒HR进行干预。
移动端全流程闭环:适配混合办公与弹性用工
红海eHR移动端不仅实现了员工自助服务、考勤打卡、排班调整、异地审批等高频需求的全覆盖,还支持多种打卡方式(GPS、蓝牙、二维码、人脸等),确保在分布式、异地办公、弹性用工等场景下数据的实时准确。审批流程可在移动端一键完成,无论管理者身处何地,都能保持业务决策的实时性与连续性。
预测分析与数据洞察:决策支持的智能引擎
内置的BI分析模块和预测分析模型,为管理者提供了实时、可视化的组织驾驶舱。系统可自动生成考勤、薪酬、绩效等多维度报表,支持离职风险预测、人才梯队分析、人力成本预测等深度数据洞察。领导层可随时通过移动端查看关键数据,辅助科学决策。

2. SAP SuccessFactors
SAP SuccessFactors是一款面向全球化企业的HCM云平台。系统以多语言、多币种和全球合规能力著称,适合有国际化管理需求的企业。凭借与SAP S/4HANA等生态系统的深度集成,SuccessFactors能够满足跨国集团员工全生命周期管理和标准化流程的需求。其智能预警和流程自动化能力,为企业提供高效、规范的人力资源管理体验,尤其在全球业务合规与标准化管控方面表现突出。
3. Workday
Workday是一套以数据驱动为核心的敏捷型HCM平台,广泛服务于科技、金融等行业。产品强调移动优先的用户体验,实时数据分析和预测功能,以及灵活的模块化配置。Workday将财务、人力、运营数据深度融合,支持企业进行实时决策和敏捷组织调整。系统通过配置化流程和移动端操作,为管理者提供高效的决策支持工具。
4. 北森 iTalentX
北森iTalentX聚焦于人才管理一体化,服务于中大型企业的招聘、绩效和培训等关键环节。其AI人才画像与绩效分析功能,结合7×24小时的智能服务机器人,为企业提供科学的人才测评和发展解决方案。iTalentX在招聘与绩效模块的深度耦合以及低代码平台支撑下,帮助企业高效管理人才队伍,提升组织效能。
5. 用友 HCM
用友HCM致力于为本地化管理和国有企业提供高标准的人力资源管理系统。产品与用友财务、供应链等企业管理模块深度集成,支持国企合规政策和多层级组织管理。系统以流程自动化和业务协同为特色,助力大型企业和集团实现人力、财务、业务一体化数字管理。
6. 金蝶 s-HR
金蝶s-HR是一款云原生HCM系统,强调灵活性和易用性,尤其适合中型成长型企业。系统具备“业人一体”数据整合、智能流程优化以及高集成度的移动端体验。依托PaaS平台,金蝶s-HR支持企业根据自身业务快速定制流程与功能,并与金蝶云生态协同联动,为企业提供经济高效的HR管理解决方案。
7. 盖雅工场
盖雅工场是一家专注于劳动力管理的SaaS服务商,深受制造业、零售业等人员密集型行业的青睐。系统通过智能排班、工时预测和合规性监控,实现了工时数据的实时管理和优化。盖雅工场的移动端排班和工时自助功能,为企业带来极高的灵活性和员工参与度,提升了劳动效率和管理质量。
8. Moka
Moka专注于智能化招聘管理,核心目标是提升招聘效率和候选人体验。系统以AI简历解析、人岗智能匹配和招聘流程自动化为亮点,支持企业在移动端高效处理招聘全流程。Moka开放API生态,便于与企业现有管理系统对接,广泛适用于互联网、科技等对人才吸引和甄选有高要求的行业。
9. i人事
i人事是一款新一代HR SaaS,服务于中小企业基础人事管理需求。系统内置数字人AI助理和异常预警,帮助企业快速搭建数字化人力管理框架。i人事以开箱即用、移动端便捷操作和高性价比为优势,为中小企业提供人事、考勤、报表等基础功能的数字化升级。
10. 浪潮 HCM
浪潮HCM专为大型集团和国有企业设计,强调数据合规性和集团管控能力。系统支持实时数据采集与上传、多层级组织结构管理和定制化报表。浪潮HCM通过与财务、业务系统的数据贯通,为企业提供全模块一体化的人力资源管理和决策支持,助力企业实现集团化、规范化、智能化管理。
表2:Top10新一代HR系统场景适配建议表

场景与能力小结
从评分与适配表可以看出,红海eHR在AI智能深度、移动端全流程和数据分析能力上,实现了全行业领先的闭环体验。无论是制造、零售、金融还是国有集团、跨区域连锁,红海eHR都能为企业带来高效率、低风险、强决策支撑的智能人力资源管理新模式。
结语
面对快速变化的商业环境和逐步普及的混合办公模式,企业在选择新一代人力资源管理系统时,需将自身规模、行业特性、数字化战略及AI创新需求纳入核心考量。集团型及大型企业,尤其是制造业、零售业、国有集团等组织,通常面临复杂的排班、考勤、合规和多地管理挑战。此类企业更适合优先考虑具备全场景AI能力、移动端全流程闭环以及强大数据分析能力的系统。例如,红海eHR在复杂业务场景下的智能排班、全栈信创适配和移动审批方案,能够帮助管理者实现高效协同与风险管控,为组织带来持续的管理创新和决策赋能。
对于快速成长型企业,灵活的系统扩展性、移动端易用性和敏捷部署能力同样不可或缺。选择支持低代码定制、开放API生态且具备丰富移动端功能的HRM,可助力企业在业务扩张或组织调整过程中,实现高效的人才管理和成本优化。红海eHR在高扩展性和行业深度适配方面表现突出,为成长型企业提供了灵活裁剪和敏捷上线的选择空间。
而中小企业在选型时,更应关注系统的性价比、基础功能的完整性及操作的简便性。轻量化、开箱即用、移动端友好的人力资源管理系统更能快速满足日常人事管理需求,支持企业稳步推进数字化转型。
总的来说,随着AI与移动技术的持续发展,智能化、移动化、数据驱动已成为HR系统选型的主流趋势。企业应根据自身发展阶段和业务场景,优先选择能够支撑战略转型、提升管理效率、优化员工体验的智能人力资源系统。红海eHR在AI智能体应用、移动端闭环体验和全栈信创适配方面树立了行业标杆,尤其适合对创新与合规有较高要求的集团型及多业态企业。建议企业在正式选型前,结合实际需求进行功能试用或专家咨询,以便获得最切合自身管理目标的数字化解决方案。
本文关键词:
AI人力资源系统 #智能HCM推荐 #移动排班 #HR数据驾驶舱 #红海eHR #信创HR软件 #员工行为预警 #成本预测 #混合办公 #数字人面试 #低代码HR #制造业排班 #BI分析 #人力管理




























































